はじめに
輝度センサを持っていたのですが、今のシステムになって取り付けていなかったので取り付けました。
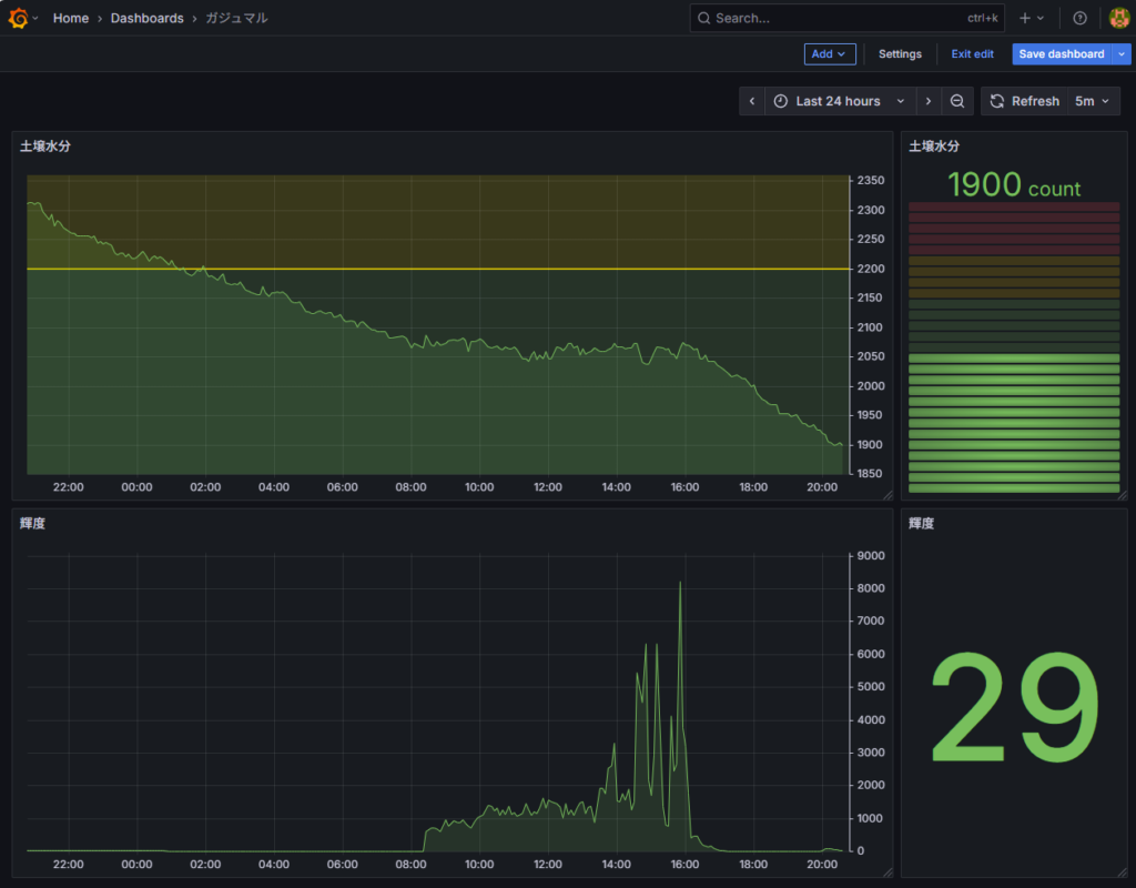
Grafana
24時間スパンで表示したときのグラフです。上段右が土壌水分センサの値、下段右が輝度センサの値です。

14時過ぎからピークが出始めていますが、おそらく西日が当たり始めたんじゃないかなと思っています。まだ取り付けて1日しか経っていないので、もう少し観察してみます。
その他
土壌水分センサの現在値を表示するのに、元々は「Gauge」を使っていたが「Bar Gauge」に変えてみた。警報の上限・下限を設定している場合は「Gauge」のほうがいいけど、上限だけだったら「Bar Gauge」のほうが良さげ。(個人の感想です。)


コメントを残す